我們的項目
成功案例,見證專業實力
我們為各行各業提供定制化的系統解決方案,從審計管理到電商營銷,從金融服務到區塊鏈平台,每個項目都體現了我們對技術創新和用戶體驗的追求。

Audit System
審計師樓訂製系統
為審計師樓量身打造的專業管理系統,自動化審計流程,提升工作效率和準確性。

Online Store Marketing System
網店推廣宣傳系統
全方位的電商營銷管理平台,整合客戶管理、行銷活動追蹤、SEO 優化和數據分析功能。

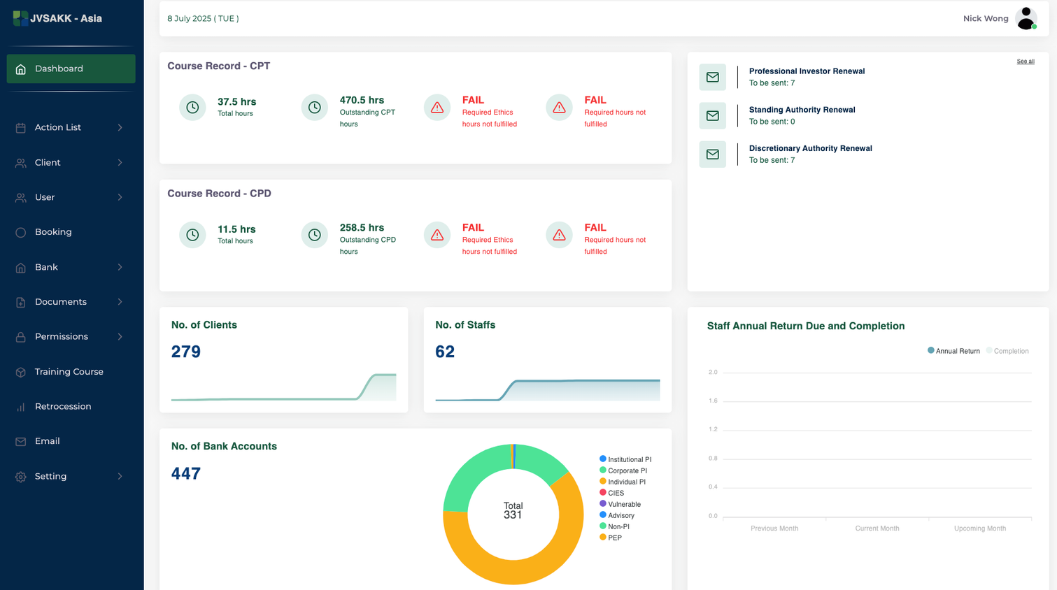
Investment Bank System
投資銀行訂製系統
專為投資銀行設計的綜合管理系統,涵蓋客戶資料管理、自動化郵件發送和牌照管理功能。

Whiskey RWA Trading Platform
威士忌RWA交易平台
基於區塊鏈技術的威士忌實物資產代幣化交易平台,實現資產的數位化管理和交易。
Audit System
審計師樓訂製系統
為審計師樓量身打造的專業管理系統,自動化審計流程,提升工作效率和準確性。


Online Store Marketing System
網店推廣宣傳系統
全方位的電商營銷管理平台,整合客戶管理、行銷活動追蹤、SEO 優化和數據分析功能。




MARKETING 行銷活動追蹤設置
- 追蹤網址代碼,分析並獲取引流瀏覽次數及成交訂單數目
- 追蹤網站效能、訪客行為和轉換率
MARKETING 數據分析系統
- 統計出客戶最常搜索關鍵字,最常查看產品及最常加入購物車產品等等
- 分析出客戶最的關鍵字相關和最有價值
Investment Bank System
投資銀行訂製系統
專為投資銀行設計的綜合管理系統,涵蓋客戶資料管理、自動化郵件發送和牌照管理功能。




Whiskey RWA Trading Platform
威士忌RWA交易平台
基於區塊鏈技術的威士忌實物資產代幣化交易平台,實現資產的數位化管理和交易。

